Backup Kontrolle
Mount10 Cloud to Cloud Webseite öffnen
- Login bei Mount10 cloud2cloud mit Username und Passwort, zusätzlich mit 2Phasen Authentifikation bestätigen
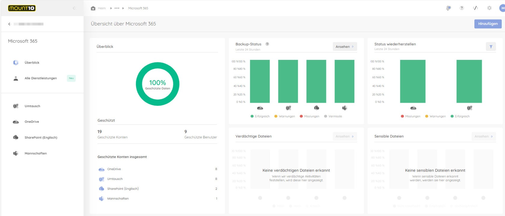
Dann wird das User-Dashboard geöffnet
- Dort ist ein allgemeiner Backup und Wiederherstellungsstatus angezeigt
- Solange dort alle grün erscheint, ist alles in Ordnung
Auf Microsoft Office 365 wird eine detailliertere Ansicht geöffnet.
- In dieser Ansicht sind die einzelnen Abonnierten Dienste aufgelistet und zusätzlich sehen wir wie viele User in den einzelnen Accounts aktuell vorhanden sind, die gesichert werden.


